Monitoring OPNsense avec Grafana et InfluxDB : tableaux de bord temps réel
Déployez une stack de monitoring temps réel pour OPNsense avec Telegraf, InfluxDB 2.x et Grafana sur Docker/Proxmox. Dashboards WAN/VLAN/VPN, alerting Telegram, intégration Suricata et AdGuard Home — visibilité totale sur votre infrastructure.

Pourquoi monitorer son firewall ?
Un firewall sans monitoring, c'est conduire les yeux bandés. Sur mon infra BOTUM, j'ai appris à la dure que les problèmes réseau les plus coûteux sont ceux qu'on ne voit pas venir : une saturation WAN silencieuse à 3h du matin, une tentative d'intrusion qui passe entre les mailles, un VLAN IoT qui génère 10x plus de trafic que la normale.
Le monitoring temps réel avec Grafana + InfluxDB m'apporte trois choses essentielles :
- Visibilité complète : voir en temps réel ce qui passe sur chaque interface, chaque VLAN, chaque tunnel VPN.
- Détection d'anomalies : identifier les comportements anormaux — spike de trafic, flood DNS, connexions vers des IPs suspectes.
- Conformité SLA : prouver la disponibilité (uptime), documenter les incidents réseau, mesurer la latence WAN.
Ce billet est le 9e et dernier de la Série Stack OPNsense. Vous avez déjà le firewall, les VLANs, le VPN, le WiFi, la protection IDS/IPS, le NAC et le DNS. Il ne manquait que les yeux.
Architecture de la stack monitoring
La stack que j'utilise est simple et éprouvée :
OPNsense (données brutes)
↓ plugin os-telegraf (collecte)
Telegraf (agent de métriques)
↓ HTTP/UDP vers port 8086
InfluxDB 2.x (base time-series)
↓ source de données Grafana
Grafana (visualisation + alerting)
↓ notifications
Email / Telegram / Slack
Chaque composant tourne dans un container Docker sur une VM Proxmox dédiée. J'alloue 2 vCPU + 2 Go RAM — largement suffisant pour une infra jusqu'à 1 Gbps de trafic agrégé.
Activer l'export InfluxDB dans OPNsense
Installer le plugin os-telegraf
# Dans OPNsense : System > Firmware > Plugins
# Chercher "telegraf" et installer : os-telegraf
# Ou via SSH dans OPNsense :
pkg install os-telegraf
Configurer Telegraf dans OPNsense
# Services > Telegraf > General
# Cocher : Enable Telegraf
# InfluxDB URL : http://PROXMOX-IP:8086
# Token : (généré dans InfluxDB)
# Bucket : opnsense
# Organization : botum
# Activer les collecteurs :
# ✓ Interfaces (trafic par interface)
# ✓ Firewall (règles, états)
# ✓ CPU / Memory / Disk
# ✓ Gateway (latence WAN)
Configuration telegraf.conf avancée
[agent]
interval = "10s"
flush_interval = "10s"
[[inputs.net]]
interfaces = ["em0", "vtnet0", "igc0"]
[[inputs.cpu]]
totalcpu = true
[[inputs.mem]]
[[inputs.system]]
[[inputs.netstat]]
[[outputs.influxdb_v2]]
urls = ["http://192.168.1.x:8086"]
token = "VOTRE-TOKEN-INFLUXDB"
organization = "botum"
bucket = "opnsense"
timeout = "5s"

Installer InfluxDB 2.x en Docker sur Proxmox
Docker Compose — Stack monitoring complète
mkdir -p /opt/monitoring/{influxdb,grafana}
cd /opt/monitoring
cat > docker-compose.yml << 'EOF'
version: '3.8'
services:
influxdb:
image: influxdb:2.7
container_name: influxdb
restart: unless-stopped
ports:
- "8086:8086"
volumes:
- ./influxdb/data:/var/lib/influxdb2
- ./influxdb/config:/etc/influxdb2
environment:
DOCKER_INFLUXDB_INIT_MODE: setup
DOCKER_INFLUXDB_INIT_USERNAME: admin
DOCKER_INFLUXDB_INIT_PASSWORD: BotumSecure2026!
DOCKER_INFLUXDB_INIT_ORG: botum
DOCKER_INFLUXDB_INIT_BUCKET: opnsense
DOCKER_INFLUXDB_INIT_RETENTION: 90d
grafana:
image: grafana/grafana:latest
container_name: grafana
restart: unless-stopped
ports:
- "3000:3000"
volumes:
- ./grafana:/var/lib/grafana
environment:
GF_SECURITY_ADMIN_PASSWORD: BotumSecure2026!
GF_INSTALL_PLUGINS: grafana-clock-panel,grafana-worldmap-panel
depends_on:
- influxdb
EOF
docker compose up -d
echo "InfluxDB : http://PROXMOX-IP:8086"
echo "Grafana : http://PROXMOX-IP:3000"
Générer le token InfluxDB
# Via l'interface web InfluxDB (http://IP:8086)
# Load Data > API Tokens > Generate API Token > All Access
# Copier le token (88 caractères)
# Ou via CLI :
docker exec influxdb influx auth create --org botum --all-access --description "Telegraf OPNsense"
⚠️ Stockez le token dans votre gestionnaire de secrets (Vaultwarden). Il ne sera affiché qu'une seule fois.
Configurer Grafana avec InfluxDB
Ajouter la source de données InfluxDB
# Grafana → Configuration > Data Sources > Add Data Source
# Sélectionner : InfluxDB
# Query Language : Flux (pour InfluxDB 2.x)
# URL : http://influxdb:8086
# Organization : botum
# Token : VOTRE-TOKEN
# Default Bucket : opnsense
# Save & Test → "datasource is working. 1 buckets found"
Requête Flux de base — trafic WAN
from(bucket: "opnsense")
|> range(start: -1h)
|> filter(fn: (r) => r._measurement == "net")
|> filter(fn: (r) => r.interface == "em0")
|> filter(fn: (r) => r._field == "bytes_recv" or r._field == "bytes_sent")
|> derivative(unit: 1s, nonNegative: true)
|> map(fn: (r) => ({ r with _value: r._value * 8.0 }))
|> aggregateWindow(every: 30s, fn: mean, createEmpty: false)

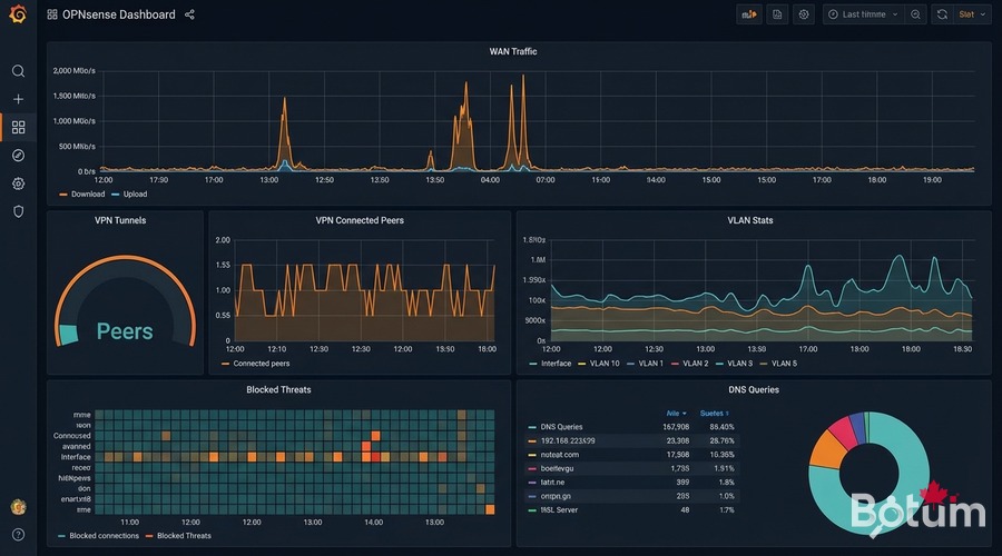
Importer les dashboards OPNsense
La communauté Grafana propose d'excellents dashboards préconçus pour OPNsense :
- OPNsense Overview (ID: 13713) — Trafic WAN, CPU, mémoire, états firewall, gateways
- OPNsense Interfaces (ID: 14966) — Débit par interface, erreurs, paquets/sec
- OPNsense Firewall Rules (ID: 15413) — Hits par règle, connexions bloquées, géolocalisation IPs
- VLAN Traffic (personnalisé) — Trafic par VLAN, top clients, anomalies
- OPNsense VPN WireGuard (personnalisé) — Pairs connectés, trafic par tunnel, latence
# Import via Grafana UI :
# Dashboards > Import > Dashboard ID
# Dashboard ID 13713 → OPNsense Overview
# Data Source = InfluxDB (opnsense)
# Variables du dashboard :
# Bucket : opnsense
# Interfaces WAN : em0, vtnet0
# Interfaces LAN/VLAN : vtnet1, vtnet2, vtnet3...
Alerting Grafana : bande passante et connexions suspectes
Configurer un contact point Telegram
# Grafana → Alerting > Contact Points > Add Contact Point
# Type : Telegram
# Bot Token : votre token Telegram Bot
# Chat ID : votre Chat ID
# Test → message Telegram reçu ✓
Alerte — saturation bande passante WAN
# Flux query :
from(bucket: "opnsense")
|> range(start: -5m)
|> filter(fn: (r) => r._measurement == "net" and r.interface == "em0")
|> filter(fn: (r) => r._field == "bytes_sent" or r._field == "bytes_recv")
|> derivative(unit: 1s, nonNegative: true)
|> map(fn: (r) => ({ r with _value: r._value * 8.0 }))
|> sum()
# Condition : avg() > 900000000 (900 Mbps) pendant 2 minutes
# Alerte → Telegram : "Saturation WAN détectée"

Alerte — connexions suspectes (spike)
from(bucket: "opnsense")
|> range(start: -10m)
|> filter(fn: (r) => r._measurement == "pf_state")
|> filter(fn: (r) => r._field == "count")
|> derivative(unit: 1m, nonNegative: true)
|> mean()
# Condition : mean() > 5000 connexions/min
# Calibrer sur 1 semaine de trafic normal avant de fixer les seuils
Intégrer Suricata et AdGuard Home dans Grafana
Logs Suricata via Loki
# Ajouter dans docker-compose.yml :
loki:
image: grafana/loki:latest
container_name: loki
restart: unless-stopped
ports:
- "3100:3100"
promtail:
image: grafana/promtail:latest
container_name: promtail
volumes:
- /var/log:/var/log:ro
- ./promtail-config.yml:/etc/promtail/config.yml
# OPNsense : activer Suricata EVE JSON logs
# Intrusion Detection > Administration > Log to syslog : ON
# promtail-config.yml :
scrape_configs:
- job_name: suricata
static_configs:
- targets: [localhost]
labels:
job: suricata
__path__: /var/log/suricata/*.json
Métriques AdGuard Home via API REST
# Intégration Telegraf → InfluxDB :
[[inputs.http]]
urls = ["http://192.168.1.x:3000/control/stats"]
method = "GET"
username = "admin"
password = "VOTRE-MOT-DE-PASSE"
data_format = "json"
name_suffix = "_adguard"
# Requête Grafana :
from(bucket: "opnsense")
|> range(start: -24h)
|> filter(fn: (r) => r._measurement == "http_adguard")
|> filter(fn: (r) => r._field == "dns_queries" or r._field == "blocked_filters")

Conclusion : récapitulatif de la série complète
Nous voici au bout de 9 billets qui construisent une infrastructure réseau enterprise complète à partir d'OPNsense sur Proxmox. Voici ce que vous avez maintenant :
- Billet 1 — OPNsense sur Proxmox : VM firewall haute performance, interfaces virtuelles
- Billet 2 — VLANs Zero-Trust : Segmentation LAN, IoT, DMZ, Guest — isolation complète
- Billet 3 — WireGuard VPN + SD-WAN LTE : VPN site-à-site, remote workers, failover 4G
- Billet 4 — WiFi + UniFi AP : Gestion APs, VLAN sans fil, portail captif
- Billet 5 — CrowdSec + Fail2ban : Protection collaborative, blocklists dynamiques
- Billet 6 — NAC FreeRADIUS 802.1X : Auth réseau, certificats, politique d'accès
- Billet 7 — Suricata IDS/IPS + DPI : Détection d'intrusion, prévention en ligne
- Billet 8 — AdGuard Home + DoH : Filtrage DNS, blocklists, DNS over HTTPS
- Billet 9 — Grafana + InfluxDB (vous êtes ici) : Monitoring temps réel, dashboards, alerting
Cette stack vous donne une infrastructure réseau que la plupart des PME à $50k/an de budget réseau ne possèdent pas — pour moins de $500 en matériel et $0 en licences logicielles.
Les prochaines étapes : la Série OpenClaw — automatisation de l'infra, agents intelligents, self-healing network. Restez connectés.
🔗 Hub de la série : OPNsense Stack Sécurité Enterprise sur Proxmox
Téléchargez ce guide en PDF pour le consulter hors ligne.
⬇ Télécharger le guide (PDF)🚀 Aller plus loin avec BOTUM
Ce guide couvre les bases. En production, chaque environnement a ses spécificités. Les équipes BOTUM accompagnent les organisations dans le déploiement, la configuration avancée et la sécurisation de leur infrastructure. Si vous avez un projet, parlons-en.
Discuter de votre projet →